Дашборд
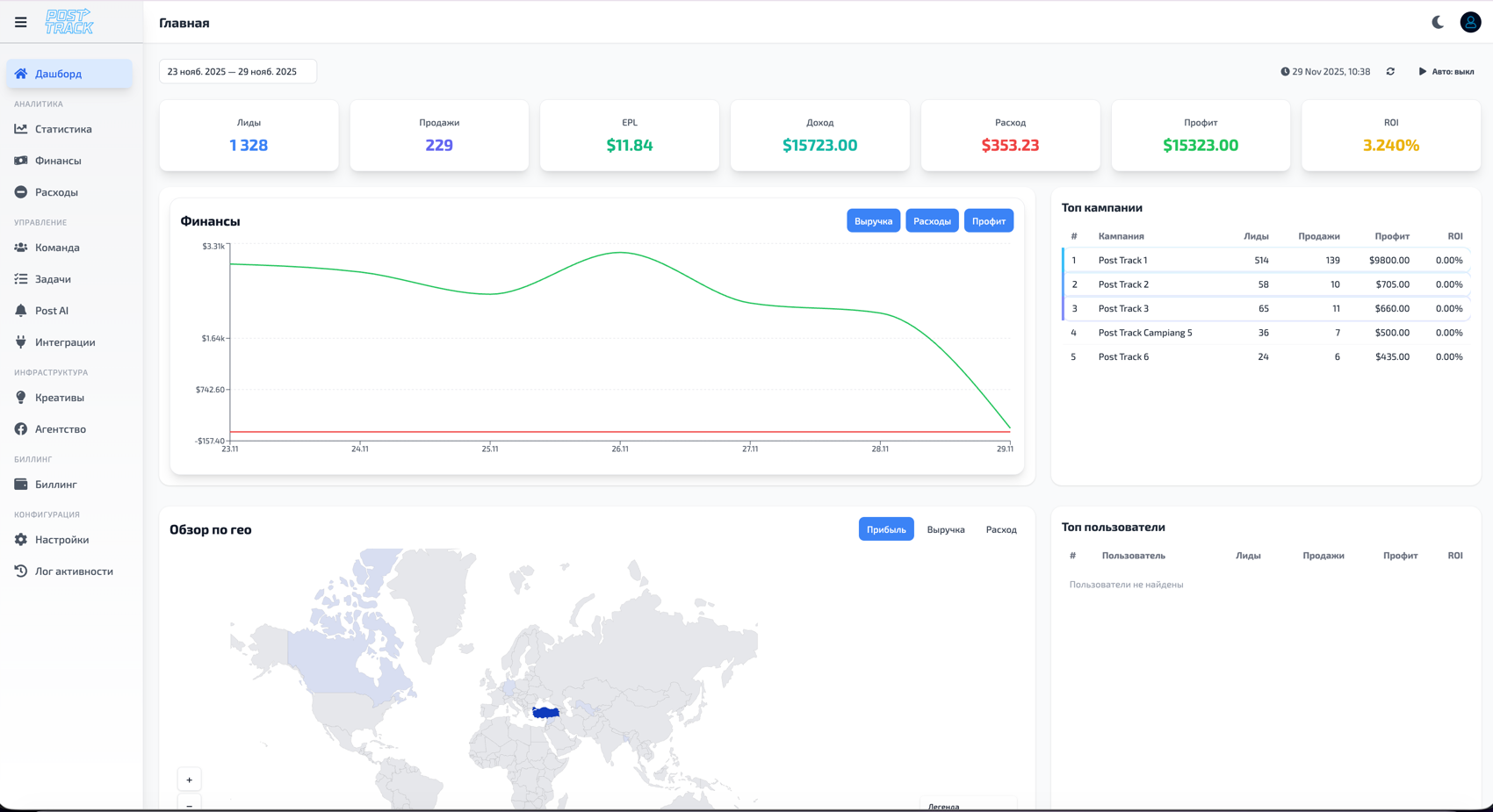
Главная страница PostTrack CRM. Отсюда видно текущее состояние трафика, финансов и операционных метрик, а также доступны быстрые действия для реагирования.

Цель и состав
- Единственное место для ежедневного контроля: расходы, лиды, профит, ROI.
- Быстрые фильтры по периоду, источникам, офферам, гео и пользователям.
- Виджеты с детализацией: топ кампании, топ пользователи, графики динамики.
- Быстрые операции: добавление расхода, переход в статистику/финансы, экспорт, уведомления.
Общая статистика (верхний блок)
Ключевые KPI за выбранный период. Обновление — в режиме реального времени при включенном автообновлении, иначе при смене фильтров/периода.
| Показатель | Определение |
|---|---|
| Расходы | Сумма подтвержденных затрат из подключенных источников и ручных расходов. |
| Клики | Все клики по активным кампаниям за период после очистки от ботов (если включено). |
| Лиды | Принятые лиды по интегрированным CRM/трекерам. Статусы “мусор” и “отклонено” исключены. |
| Профит | Выручка по лидам минус расходы. Если цена за лид фиксируется вручную — берется последняя актуальная ставка. |
| ROI | (Профит / Расходы) * 100%. При нулевых расходах ROI не рассчитывается. |
График динамики
- Линейный график с переключателями метрик: Расходы, Профит, ROI, Лиды.
- Масштабы осей адаптивные; при включении нескольких метрик используется отдельная шкала для процентов (ROI).
- Периоды: сегодня, вчера, 7/30 дней, текущий месяц, произвольный диапазон с шагом в сутки.
- Наведение показывает фактические значения и отклонение от предыдущего периода (если он выбран для сравнения).
Таблицы
Топ кампаний
- Колонки: Проекты/кампании, Клики, Лиды, Расходы, Профит, ROI, Конверсия.
- Сортировка по любой колонке; по умолчанию — по профиту.
- Клик по строке открывает детальную статистику кампании в разрезе источников/гео.
Топ пользователей
- Колонки: Пользователь, Клики, Лиды, Расходы, Профит, ROI.
- Видимость строк ограничена ролью и доступами (тимлид — своя команда, медиабайер — свои кампании).
- Клик по строке открывает статистику, отфильтрованную по выбранному пользователю.
Связанные разделы
- Статистика — детальная аналитика и разрезы данных.
- Финансы — управление транзакциями и балансами.
- Команда — роли, доступы и пресеты по умолчанию.